Showcase
Sponsors
Featured

Zipline AI
Features, context and embeddings for real-time AI/ML

Github Analysis
Analyze your GitHub repositories and NPM packages

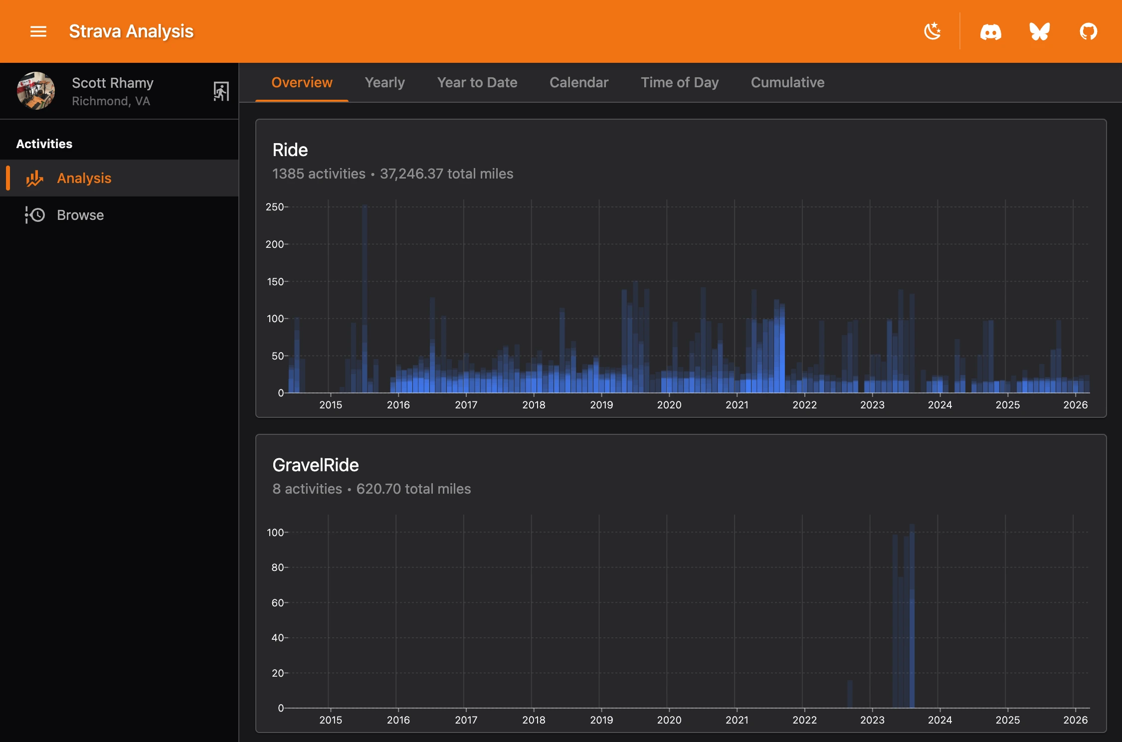
Strava Analysis
Analyze your Strava activities
Popular
Other
GEO audit
GEO / AI audit that tracks your visibility impact
RetireNumber
Get a second opinion on your retirement number.
PowerOutage.com
Tracks, records, and aggregates power outage data across the World
IOM UN Migration: Ukraine Regional Response
Needs, Intentions, and Border Crossings
Loyola Chicago: Center for Criminal Justice
The First Year of the Pretrial Fairness Act
ftop
Comperative performance metrics for Fortnite islands
Nocturne
A next-generation platform for diabetes management